低氮燃燒器改造廠家
北京自2016年7月就出臺了新的燃氣鍋爐排放新標準,規定全市在用的燃氣鍋爐氮氧化物排放應低于80毫克/立方米,新建的燃氣鍋爐則要低于30毫克/立方米。隨著標準的制定,鍋爐低氮改造也迫在眉睫北京三匯能環科技發展有限公司是一家專業的低氮改造公司,公司專業從事冷暖售后服務有20年的歷史。
三匯能環科技有限公司全國服務電話:400-6367337,低氮燃燒技術可有效控制氮氧化物排放量≤30毫克/立方米,擁有一流的低氮改造工程師,專業的技術水平,從事鍋爐的改造、燃改油、油改氣的工作已有十幾年,公司無論在服務上還是技術水平上都領先同行內其他公司,目前我們也有眾多的低氮改造成功案例,改造標準在30毫克/立方米以內,只要交給我們做低氮改造,我們保證按時按量地完成,并承諾協助客戶單位取得環保局的資金補助(前提是環保局的補貼時間范圍內)值得關注。

天然氣低氮鍋爐改造
鍋爐低氮氣燃燒裝置
低氮燃燒器,是指在燃料燃燒過程中具有低NOx排放的燃燒器。傳統天然氣鍋爐燃燒器的NOx排放約為120~150mg/m³。低氮燃燒器的NOx排放量一般在30~80mg/m³左右。NOx排放量低于30 mg/m³的燃燒器通常稱為超低氮燃燒器或者稱之為鍋爐低氮氣燃燒裝置。
低氮燃燒器是指燃料燃燒過程中NOx排放較低的燃燒器。傳統天然氣鍋爐燃燒器NOx排放約為120 ~ 150mg/m。低氮燃燒器的NOx排放一般在30 ~ 80mg/m左右。NOx排放小于30mg /m的燃燒器通常稱為超低氮燃燒器或鍋爐低氮燃燒裝置。
根據燃燒過程中的低氮轉化原理,目前的鍋爐低氮氣燃燒裝置主要分為以下幾類:
1. 分級燃燒器:分級燃燒器是根據分級燃燒原理設計的,使燃料與空氣混合燃燒。由于燃燒偏離了理論當量比,可以減少產氮量。
2.自循環燃燒器:利用燃燒空氣的壓力頭將部分燃燒的煙氣抽回燃燒器,與空氣混合燃燒。通過煙氣循環,提高燃燒煙氣的熱容量,降低燃燒溫度,降低NOx,即煙氣循環。另一種形式的自循環燃燒器是循環部分煙氣直接進入燃燒器,以增加燃燒過程。本發明具有抑制氮氧化物和節約能源的雙重功能,即煙氣內循環。
3濃淡燃燒器:其原理是使一部分燃料燃燒過密,另一部分燃燒過輕,但總風量保持不變。因為兩者都是在化學計量比偏差下燃燒的,所以nox含量非常低。這種燃燒又稱為偏燃或無機當量燃燒。
4分體式火焰燃燒器:原理是將火焰分成幾個小火焰。由于火焰小的散熱面積大,火焰溫度低,“熱反應NO”降低。小火焰縮短了氧氣、氮氣等氣體在火焰中的停留時間,顯著抑制了“熱反應”和“燃料反應”。
4混合促進燃燒器:煙氣在高溫區停留時間是影響nox生產的主要因素之一。增加燃燒和空氣混合可以降低火焰表面厚度。當燃燒負荷一定時,煙氣在火焰表面即高溫區停留的時間會縮短,從而降低NOx的產量。該原理為燃燒器的設計提供了依據。
為您推薦:溴化鋰制冷機低氮改造 燃氣鍋爐低氮燃燒改造

燃氣燃燒機低氮改造
鍋爐低氮燃燒器改造方案
第一,FGR技術:
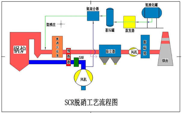
對于天燃氣鍋爐而言,目前主流成熟的成熟低氮排放技術是分級燃燒加煙氣再循環法,即FGR法,
第二,完全預混燃燒。
完全預混燃燒雖然也能實現低氮排放,但運行中存在的問題較多,常常由于金屬編織袋燃燒網堵塞而造成燃燒問題,無法長時間穩定運行,北京質監局已做出安全隱患提示。燃燒器是工業爐窯中的重要設備,它能保證燃料的穩定著火燃燒,保證燃料充分燃燒,因此,抑制氮氧化物的產生必須從燃燒器著手。
低氮型FGR燃燒技術是利用助燃空氣的壓頭,將燃燒后的部分煙氣抽回到燃燒器中,與空氣混合燃燒。通過煙氣循環利用,燃燒煙氣熱容量大,燃燒溫度降低,NOx降低。自我循環式燃燒器的另一種形式是將部分煙氣直接進入燃燒器內進行再循環,然后加入燃燒過程中,具有抑制氧化氮和節約能源的雙重作用。
煙氣經循環燃燒后,將部分煙氣與空氣混合后送到燃燒室中助燃,混合后的助燃風能有效降低燃燒室溫度及含氧量。因為氣體與氧的燃燒反應比氣體與氮的反應活化能小得多,氣體首先與氧發生
燃燒反應。只有在氧氣有剩余時,氣體才會與氮氣反應生成氮氧化物,但較低的反應區溫度使氣體與氮氣的反應飛常緩慢,從而有效地抑制了熱力學形成的氮氧化物。
某物業管理公司通過網上搜到三匯能鍋爐低氮燃燒器改造方案,我公司技術派技術人員到現場與其項目負責人講解鍋爐低氮改造的政策與產品特性,建立了初步基礎;后經深入的溝通了解到客戶的真實需求,我單位也進行打保證做到,故簽訂鍋爐低氮燃燒器改造方案合同。該單位物業鍋爐房2臺鍋爐配備利雅路燃燒器,為其推薦2臺2噸的百得低氮燃燒器,改造效果較好,客戶對三匯能環作為一家技術專業服務熱情的低氮燃燒器改造廠家感到滿意。








客服趙工